威斯达化工—3_T/H_纯水处理设备
文章作者: 黄色麻豆AV电影环保
公司简介:
德庆威斯达化工有限公司位于广府文化发祥地端州肇庆,肇庆德庆县德城镇(工业集约基地精细化工专区内),公司主要经营松香衍生物及其他化工产品的生产、加工和销售;

黄色麻豆AV电影环保亚洲激情麻豆视频采用的是全自动控制系统,设备的出水水质电导率≤2us/cm,每小时的产水量为3吨,满足用户的用水要求。

设备名称:水处理设备;
运行电压:220V/50HZ;
产水量:3_T/H;
品牌:黄色麻豆AV电影环保;
产品技术指标:

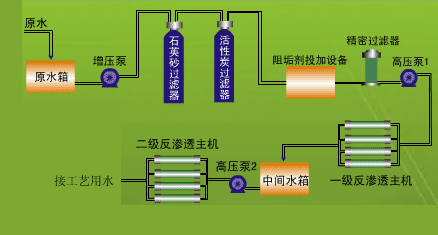
水处理工艺流程:



